智慧工地、雪亮工程、明厨亮灶等各类视项目通过GB28181汇聚视频监控到LiveGBS流媒体管理平台后,视频管理页面简介
目前市面上各类监控设备(摄像头、录像机、监控管理平台)等基本都支持GB28181协议。当设备通过GB28181统一汇聚到LiveGBS流媒体视频平台后,LiveGBS管理页面会管理所有接入进来的监控视频以及服务器硬件、网络状态的维护。下面大概介绍下LiveGBS管理页面中概览页面的内容:
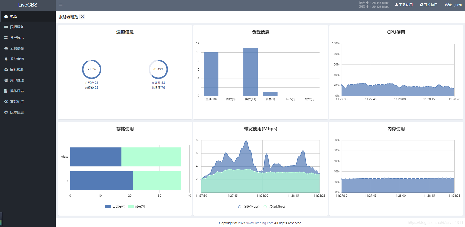
1、负载信息
实时展示直播、回放、播放、录像、H265、级联等使用数目


2、负载信息说明
- 直播:当前推流到平台的实时视频数目
- 回放:当前推流到平台的回放视频数目
- 播放:当前观看直播和回放的在线人数之和
- 录像:当前正在云端录像的通道数目
- H265:当前编码为H265的视频数目(含实时视频和回放视频)
- 级联:上级平台请求播放的视频数目(含实时视频和回放视频)
3、搭建GB28181视频直播平台
- 支持 Windows Linux 及其它CPU架构(国产、嵌入式...)操作系统
- 安装包下载 https://www.liveqing.com/docs/download/LiveGBS.html) 、
- 安装使用说明 https://www.liveqing.com/docs/manuals/LiveGBS.html、
- WEB前端源码 https://github.com/livegbs/GB28181-Server
智慧工地、雪亮工程、明厨亮灶等各类视项目通过GB28181汇聚视频监控到LiveGBS流媒体管理平台后,视频管理页面简介的更多相关文章
- BIM与GIS融合的意义——从智慧工地到智慧城市
随着智慧城市概念的发展,BIM与GIS融合的概念深入人心,通过整合BIM的参数化描述建筑组件性质的特性与GIS宏观的几何空间概念,将 BIM 描述单体建筑物的特性通过 GIS 拓展至三维城市. BIM ...
- 英码科技边缘计算智慧工地解决方案——给工地戴上AI“安全帽”
据统计显示,2021年全国共发生房屋市政工程生产安全事故734起,死亡840人:且近3年来,工地事故数量.死亡人数连续攀升.这不仅仅是一个普通的数字,每个数字都代表一个独特.鲜活的生命.为什么每年会发 ...
- 武汉倍特威视系统有限公司 --- 安全帽识别|烟火识别|智慧工地|BVS智能视频分析
武汉倍特威视系统有限公司 --- 安全帽识别|烟火识别|智慧工地|BVS智能视频分析 http://www.betvsys.com/
- 【AT91SAM3S】建立基于SAM3S库的工程并点亮LED
习惯了ST的库,猛然间看到ATMEL的库,有点无从下手.这几天参考这示例工程,终于建立了一个使用ATMEl库的工程. 软件库版本: 软件平台:MDK470A 硬件平台:英蓓特 EB-SAM3S MCU ...
- 构建简单的Maven工程,使用测试驱动的方式开发项目
构建简单的Maven工程很简单,这里写这篇随笔的原因是希望自己能记住几个小点. 一.安装Maven 1.下载maven:https://maven.apache.org/download.cgi 2. ...
- 修改VS解决方案及工程名,解决如何打开高/版本VS项目
对于VS2008等低版本与高版本VS之间的转换问题: 对照下面2个版本的不同点自由修改,切换到相应的版本文件(红字修改,灰色删除) ---------------------------------- ...
- Maven父子工程,子项目变灰,提示该项目已被移除出maven父工程
最近使用maven的父子工程结构搭建微服务架构时,不知道什么原因, 子工程总是被莫名移除出父工程,然后打包处的项目名变成了灰色, 重启该项目时会提示,“该子项目已被移除,是否删除该项目”,这个 当然不 ...
- gitlab中的几个常用界面(runner管理、gitlab-ci.yml管理、runner token管理、新建用户、拉用户入工程、拉用户入组、复制工程导入组)
目录: 1.runner管理 2.gitlab-ci.yml管理 3.runner token管理 4.新建用户 5.拉用户入工程 6.拉用户入组 7.复制工程导入组 1.runners界面 http ...
- 明解C语言,练习13-3,从文件中读入个人信息,按身高排序后显示
#include <stdio.h> #define NUMBER 6 #define F_PATH "D:\\C_C++\\ec13-3\\hw.dat" typed ...
- webgis技术在智慧城市综合治理(9+X)网格化社会管理平台(综治平台)的应用研究
综治中心9+X网格化社会管理平台 为落实中央关于加强创新社会治理的要求,适应国家治理体系和治理能力现代化要求,以基层党组织为核心,以整合资源.理顺关系.健全机制.发挥作用为目标,规范街道.社区综治中心 ...
随机推荐
- 华为发布伙伴SDK优选库,并推动SDK安全隐私新标准制定
6月21日,在华为开发者大会2025<鸿蒙生态伙伴SDK论坛>上,华为与中国信通院标准所.鸿蒙生态伙伴代表上海CA.一砂.三未信安,共同宣布"鸿蒙生态伙伴SDK优选库" ...
- [CF1672G]Cross Xor
G - Cross Xor 对于\((n\&1)\&\&(m\&1)\)的情况,所有行.列的异或和的必须相等(异或和指当前行/列中所有元素的异或和) 每次修改的点\(( ...
- SpringBoot3集成多款主流大模型
集成:DeepSeek,豆包,混元,通义千问. 一.简介 2025年7月份,开始转型独立开发者. 第一款尝试的产品自然是AI方向,此前不具备专业的产品经验,所以只能更多的依赖大模型的能力. 年初Dee ...
- openGauss数据库部署实践(华为云开发者云实验)
前言 数据库课程上了解到openGuass数据库,做完云实验发现实验指导手册有些地方不够细致或者已经与实际的操作步骤有所偏差,遂写一篇博客为其他同学学习提供参考. 什么是openGuass? open ...
- C# 关于 &符号,字符串转字典Dictionary<string, string>
private static Dictionary<string, string> ParseToDictionary(string str) { Dictionary<string ...
- MapReduce Shuffle机制
Mapper端:每个mapTask有一个环形缓冲区,用于存储map任务的输出.默认大小100M(io.sort.mb属性),一旦达到阀值0.8(io.sort.spill.percent),一个后台线 ...
- R语言dplyr包filter函数 Error in filter(., ) : 找不到对象的报错原因和解决办法
报错描述 当我们想使用dplyr包中的 filter 函数对指定的dataframe进行如下的行筛选时,R报错Error in filter(., ) : 找不到对象X.stage_id.,提示我们没 ...
- MFC 程序 输出打印字符
简介 因为自己的科研方向接触到一个远古时期的代码,现在如果要学习这个代码少不了要对其重新编译,打印输出. 参考链接 如何以控制台的方式运行程序 https://blog.csdn.net/weixin ...
- Day5 备战CCF-CSP练习
题目描述 给定 \(n\) 个不同的整数,问这些数中有多少对整数,它们的值正好相差 \(1\). 输出格式 输入的第一行包含一个整数 \(n\),表示给定整数的个数. 第二行包含所给定的$ n$ 个整 ...
- 如何通过ETL进行数据抽取工作
数据抽取作为数据集成过程中的核心环节,抽取速度直接决定了整个数据生命周期的质量与效率.在数字化转型加速的当下,企业需要从结构化数据库.非结构化文档.实时流数据.外部API接口等异构数据源中提取有价值的 ...