【笔记】grafana v8.4.2 中如何设置曲线图的双坐标轴
作者:张富春(ahfuzhang),转载时请注明作者和引用链接,谢谢!
这个话题当然很久就有人研究过了,只不过版本已经很老了,不适合新版本。
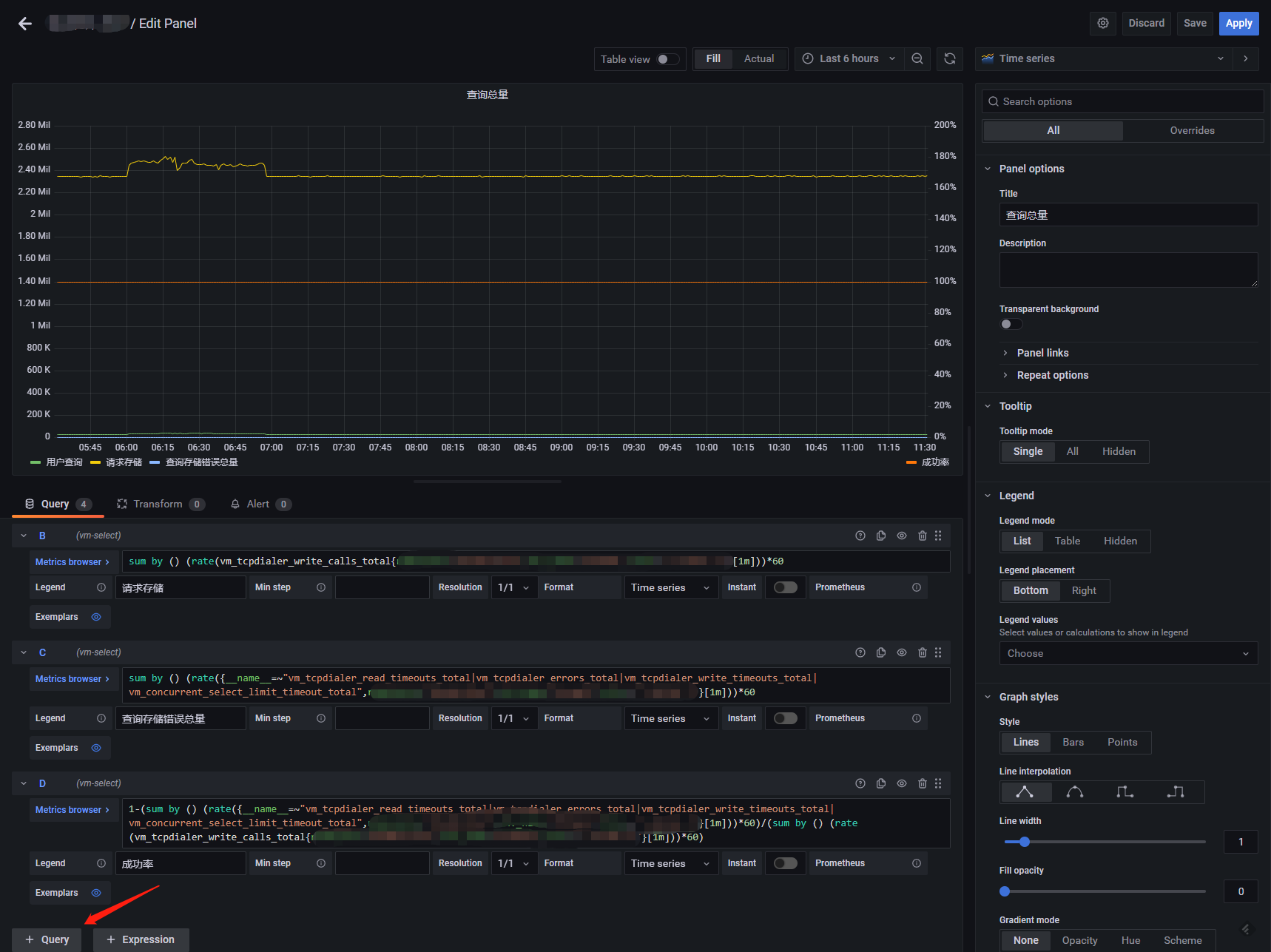
1.先配置多个表达式,展现出多条曲线;

2.百分比明显应该是第二个坐标轴,对第二个坐标轴的配置进行override

- 1.在右边的面板选择overrides
- 2.选择"add field override"
- 3.选择要修改坐标轴的字段,这里选择百分比
- 4.选择Axis -> placement,选择把坐标轴放在右边
- 5.选择standard -> Unit, 选择单位为百分比。
have fun
【笔记】grafana v8.4.2 中如何设置曲线图的双坐标轴的更多相关文章
- Grafana v8.3.3 & jmeter-influxdb2-backend
1. 说明 接上篇文章,今天继续聊Grafana & influxdb2-backend. 2. Grafana v8.3.3安装 下载rpm包 wget https://dl.grafana ...
- Hadoop学习笔记—13.分布式集群中节点的动态添加与下架
开篇:在本笔记系列的第一篇中,我们介绍了如何搭建伪分布与分布模式的Hadoop集群.现在,我们来了解一下在一个Hadoop分布式集群中,如何动态(不关机且正在运行的情况下)地添加一个Hadoop节点与 ...
- Typescript 学习笔记四:回忆ES5 中的类
中文网:https://www.tslang.cn/ 官网:http://www.typescriptlang.org/ 目录: Typescript 学习笔记一:介绍.安装.编译 Typescrip ...
- 观V8源码中的array.js,解析 Array.prototype.slice为什么能将类数组对象转为真正的数组?
在官方的解释中,如[mdn] The slice() method returns a shallow copy of a portion of an array into a new array o ...
- 《Effective C#》快速笔记(五)- - C# 中的动态编程
静态类型和动态类型各有所长,静态类型能够让编译器帮你找出更多的错误,因为编译器能够在编译时进行大部分的检查工作.C# 是一种静态类型的语言,不过它加入了动态类型的语言特性,可以更高效地解决问题. 一. ...
- ASP.NET MVC 学习笔记-7.自定义配置信息 ASP.NET MVC 学习笔记-6.异步控制器 ASP.NET MVC 学习笔记-5.Controller与View的数据传递 ASP.NET MVC 学习笔记-4.ASP.NET MVC中Ajax的应用 ASP.NET MVC 学习笔记-3.面向对象设计原则
ASP.NET MVC 学习笔记-7.自定义配置信息 ASP.NET程序中的web.config文件中,在appSettings这个配置节中能够保存一些配置,比如, 1 <appSettin ...
- SSIS变量属性中EvaluateAsExpression设置的作用
我们在做SqlServer SSIS包开发的时候,经常会用到SSIS的变量,我们可以使用和修改SSIS变量的值使得SSIS包的逻辑更灵活,如下图所示: 在定义SSIS变量的时候可以使用固定值(如上图中 ...
- 【学习笔记】在原生javascript中使用ActiveX和插件
什么是插件 现在的浏览器提供了大量的内置功能,但仍然有一些工作无法完成,如播放音频和视频.插件及其扩展浏览器功能就尤为重要. 插件是可下载的应用程序,可以插入到浏览器中,现在有很多不同的插件,常用的有 ...
- myeclipse中UTF-8设置
myeclipse中UTF-8设置 如果要使插件开发应用能有更好的国际化支持,能够最大程度的支持中文输出,则最好使 Java文件使用UTF-8编码.然而,Eclipse工作空间(workspace ...
- Android 中布局设置导致的TextView不显示的问题
将TextView放入TableLayout中,设置TextView的Layout Witdh/Layout Height 为Wrap Content或其他大小,导致TextView内容无法显示,改为 ...
随机推荐
- 最新的iOS应用上架App Store详细流程解析
最新的iOS应用上架App Store详细流程解析 2023已经过了2/3的时间,由于现在苹果签名市场的价格不断的上升,现在很多的开发商一直在想着如何进行上架一些自己的产品,下面小编来给大家梳理一下上 ...
- Solon 运行出乱码怎么办?
1.启动时添加 -Dfile.encoding=utf-8,示例: java -Dfile.encoding=utf-8 -jar DemoApp.jar 再出现乱码?一般是文件本身编码问题.检查一下 ...
- Typora 一行显示多图
图片下显示说明  <center style="font-siz ...
- 【Django-Vue】手机号是否存在接口 多方式登录接口 腾讯云短信介绍和申请 api与sdk
目录 昨日回顾 今日内容 0 登录注册功能设计 1 短信登录接口 视图类 2 多方式密码登录接口 视图类 序列化类 路由 3 腾讯云短信介绍和申请 3.1api与sdk 补充 练习 昨日回顾 # 你的 ...
- Codeforces Round #617 (Div. 3) A~E
比赛链接:Here 1296A. Array with Odd Sum 题意:给了 \(n\) 个数,现在就是说可以选择两个数让其中一个的值等于另一个的值. 这种操作无限次 问是不是能让这n个数操作后 ...
- vue 状态管理 一、状态管理概念和基本结构
系列导航 vue 状态管理 一.状态管理概念和基本结构 vue 状态管理 二.状态管理的基本使用 vue 状态管理 三.Mutations和Getters用法 vue 状态管理 四.Action用法 ...
- mongoose学习记录
1 const mongoose = require('mongoose'); 2 3 mongoose.connect('mongodb://localhost/playground') 4 .th ...
- Bash 常用命令总结
基础常用命令 某个命令 --h,对这个命令进行解释 某个命令 --help,解释这个命令(更详细) man某个命令,文档式解释这个命令(更更详细)(执行该命令后,还可以按/+关键字进行查询结果的搜索) ...
- 小景的Dba之路--impdp导入数据问题报错排查总结
小景最近在工作中遇到了一个问题,用impdp做数据导入的时候,有以下报错,下面是问题排查过程: 首先看到了ORA-01950:no privileges on tablespace 'PUBDATA' ...
- SV OOP-2
静态变量 继承性(Inheritance) 抽象类和虚方法virtual methods 多态(Ploymorphism) 通过基类的变量可以使用子类的对象 基类中定义的virtual functio ...
