springcloud线上发布超时之grpc
springcloud线上发布超时系列文章:
springcloud线上发布超时之feign(ribbon饥饿加载)
springcloud线上发布超时方案之终极杀招:预热(测试用例)
上一章我们说到了
springcloud线上发布超时之feign(ribbon饥饿加载)
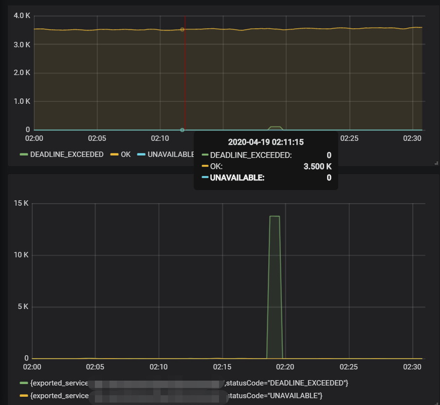
在本章我们说说grpc的饥饿加载,grpc连接也是一样的问题,发布后,如果超时时间设置的比较短,第一次请求一般会报超时,当高并发情况下发布系统时,会出现一段时间的超时。

问题分析
问题原因与上一章描述的差不多,就是容器初始化后grpc连接没有初始化,在第一次调用时才会去初始化连接以及相关拦截器等上下文,而grpc暂时没有饥饿加载相关的配置,下面描述下解决方案
解决方案
这里采用的方案,是在容器初始化好后手动调用下grpc请求,这样就会在承载流量前会初始化好相关资源,减少出错数。
代码如下:
@Slf4j
@Service
public class GrpcService {
@GrpcClient("grpc-server")
private Channel serverChannel;
@Value("${grpc.timeout:1000}")
private int grpcTimeout;
@Autowired
private RecommendMetrics recommendMetrics;
@PostConstruct
private void firstGrpcGet() {
try {
log.warn("GrpcService.firstGrpcGet start");
HelloApi.HelloRequest.Builder requestBuilder = HelloApi.HelloRequest.newBuilder();
HelloApi.HelloRequest request = requestBuilder.build();
HelloerGrpc.HelloerBlockingStub stub = HelloerGrpc.newBlockingStub(serverChannel);
stub.withDeadlineAfter(grpcTimeout, TimeUnit.MILLISECONDS).doHello(request);
log.warn("GrpcService.firstGrpcGet end");
}catch (Exception e){
log.error("GrpcService.firstGrpcGet error"+e.getMessage());
}
}
上面介绍的是一种方案,当然还有其他方法,加上手动饥饿加载后,超时fallback持续5分钟缩短为1分钟,这里的一分钟也是由于其他资源没初始化导致。
springcloud线上发布超时之grpc的更多相关文章
- 今天,你遇到redis线上连接超时了吗?
一封报警邮件,大量服务节点 redis 响应超时. 又来,好烦. redis 响应变慢,查看日志,发现大量 TimeoutException. 大量TimeoutException,说明当前redis ...
- Jenkins集成Docker实现镜像构建和线上发布
原文地址:http://www.cnblogs.com/keithtt/p/6410229.html 大概过程如下图: 由于需要用到docker打包镜像,jenkins宿主机上需要安装docker,原 ...
- 在windows环境下部署nuxt项目(线上发布部署)
因为公司项目需要兼容SEO,同时我们也一直希望能够真正的实现前后端分离,于是毫不犹豫的选择了nuxt. 话说要重构前后端分离真是一个大工程,由于各种原因我们团队花了近两年时间都没有完成,最近才又重启把 ...
- TFS线上生成环境发布历程
继前文 TFS在项目中Devops落地进程(上) TFS在项目中DevOps落地进程(下) 自从之前将开发环境使用TFS进行了自动化之后,就享受在此成果中,其他后续进度就停顿了好一段时间. 毕竟在我们 ...
- Springcloud及Git线上配置详解
SpringCloud 这个阶段该如何学? 三层架构 + MVC 框架: Spring IOC AOP SpringBoot,新一代的JavaEE开发标准,自动装配 模块化~ all in one,代 ...
- 线上SpringCloud网关调用微服务跨机房了,咋整?
1.前言 公司内考虑到服务器资源成本的问题,目前业务上还在进行服务的容器化改造和迁移,计划将容器化后的服务,以及一些中间件(MQ.DB.ES.Redis等)尽量都迁移到其他机房. 那你们为什么不用阿里 ...
- 遇到问题无法在线上 debug,难道只能通过加日志再重新发布吗? 线上遇到某个用户的数据处理有问题,但线上同样无法 debug,线下无法重现! 是否有一个全局视角来查看系统的运行状况? 有什么办法可以监控到JVM的实时运行状态?
https://alibaba.github.io/arthas/ Arthas 是Alibaba开源的Java诊断工具,深受开发者喜爱. 当你遇到以下类似问题而束手无策时,Arthas可以帮助你解决 ...
- 记一次线上dubbo服务超时和线程池满问题排查
线上某dubbo服务A调用dubbo服务B的接口X方法,调用端A日志中出现了很多超时的情况,提供端B该接口X超时时间设置为60s: 查看提供端B的日志,报了很多线程池满的异常: Caused by: ...
- 直播预告 | 猪齿鱼V1.1发布,线上新功能详解邀您参加
2021年11月11日,数智化效能平台猪齿鱼 Choerodon发布 V1.1版本,多项功能新增或优化,多管齐下,全面提升团队工作效能! 通过提供体系化方法论和协作.测试.DevOps及容器工具,猪齿 ...
- 一次开放接口从需求分析到发布sdk线上包
新年开场篇,欢迎来点赞:本篇和大家分享的是使用webapi做得接口服务验证框架,需求来源是我打算把上篇提到的图片验证码做成一种服务提供给大家,尽管我在上篇已经把代码打包开源了,但是如果有一种快速对接成 ...
随机推荐
- FFmpeg GL-transition转场的简单使用体验
写在前面 最近在处理视频,遇到两个视频之间的转场用原生的 xfade写起来很痛苦,实现成本高,难度大:我这里主要用的FFmpeg,就想找一个插件专门干转场这个事:搜索了一翻后找到 GL-transit ...
- CentOS7安装最新版ruby
背景 直接通过yum安装的ruby版本太低,不能满足redis.fpm等软件的需求. 系统环境 CentOS7 安装步骤 下载ruby http://www.ruby-lang.org/en/down ...
- 【Playwright+Python】系列教程(二)手把手带你写一个脚本
一.如何使用代理方式打开网页 在 playwright.chromium.launch() 中传入 proxy 参数即可,示例代码如下: 1.同步写法: from playwright.sync_ap ...
- 对于三节点集群zookeeper配置步骤:
步骤一:干净的集群,全新的hdfs在第一台主机上配置配置文件core-site.xml:<configuration><property> <name>fs.def ...
- 【ClickHouse】2:clickhouse基本语法
背景介绍: 有三台CentOS7服务器安装了ClickHouse HostName IP 安装程序 程序端口 centf8118.sharding1.db 192.168.81.18 clickhou ...
- redis 乱码:\xac\xed\x00\x05t\x00\x02
前言 学习 spring-boot 的 redis 相关部分,测试时,发现 使用redisTemplate.opsForValue().set("name","tst&q ...
- Yaml配置文件语法详解
YAML 简介 YAML,即 "YAML Ain't a Markup Language"(YAML 不是一种标记语言)的递归缩写,YAML 意思其实是" Yet Ano ...
- 怎么判断一个变量arr的话是否为数组(此题用 typeof 不行)?
arr instanceof Array arr.constructor == Array Object.protype.toString.call(arr) == '[Object Array]'
- SpringBoot整合Flyway数据库版本管理
项目结构 添加依赖 <dependency> <groupId>org.flywaydb</groupId> <artifactId>flyway-co ...
- Java异步判断线程池所有任务是否执行完成的方法
1.使用ExecutorService和CountDownLatch的方法示例 在Java中,当我们使用线程池(如ExecutorService)来执行异步任务时,常常需要知道所有任务是否都已经完成. ...